faq обучение настройка
Текущее время: Чт окт 16, 2025 09:25

Часовой пояс: UTC + 3 часа




Начать новую тему Ответить на тему  [ Сообщений: 38 ]  На страницу Пред.  1, 2, 3
Автор Сообщение
СообщениеДобавлено: Вт янв 15, 2013 23:22 
Не в сети

Зарегистрирован: Пн май 31, 2010 09:55
Сообщений: 27
Доброго времени суток)
На КРОС-2012 говорилось о планах развития ipv6-функционала на коммутаторах Dlink,
цитирую
Цитата:
Серия коммутаторов Fast Ethernet L2 DES-3200-xx Планируется: DHCPv6 Option 37

как идет процесс, нет ли тестовой прошивки с опцией 37?


Вернуться наверх
 Профиль  
 
СообщениеДобавлено: Ср янв 16, 2013 10:01 
Не в сети
Сотрудник D-LINK
Сотрудник D-LINK

Зарегистрирован: Ср май 10, 2006 16:40
Сообщений: 12251
Откуда: D-Link, Moscow
Планируется, в версии 4.37. Сроков пока нет.


Вернуться наверх
 Профиль  
 
СообщениеДобавлено: Чт апр 25, 2013 18:03 
Не в сети

Зарегистрирован: Пн дек 11, 2006 11:46
Сообщений: 432
Откуда: Etherway, Чебоксары
Увы основной посыл видеться так, хотите IPv6, готовьтесь к замене сотен и тысяч DES3526/3028/1288ME на DES3200, а "мы" заодно и ценник поднимем.
Получается что в плане защиты инвестиций D-Link не самый лучший вариант оказался.
Так что практически единственной возможностью для операторов кто строил сеть до появления DES3200 это модель vlan-per-subscriber. Естественно не нерешенным остается, Ipv6 мультикаст.
А в остальном ничего нового в документе нет, все эти концепции были и раньше известны.
Как заметил коллега, наличие практических примеров было бы весьма кстати.


Вернуться наверх
 Профиль  
 
СообщениеДобавлено: Пн сен 16, 2013 15:51 
Не в сети

Зарегистрирован: Сб окт 06, 2012 18:21
Сообщений: 42
А какой у кого опыт с address binding ipv6 ?
поделитесь рабочими конфигами?

на 3028г на текущий момент чтобы заставить хоть что-то работать нужно мультикаст портфильтеринг моде на форвард менять?


Вернуться наверх
 Профиль  
 
СообщениеДобавлено: Пн ноя 18, 2013 09:28 
Не в сети

Зарегистрирован: Пн июл 05, 2004 11:57
Сообщений: 114
tracert писал(а):
Мучаю DES-3526 на предмет поднятия ipv6 для клиентов, не проходят RA, что может мешать?


До 19 версии прошивки включенный multicast filtering может их фильтровать. При отключении фильтра(до forward all) все проходило нормально. До 17 версии включительно - фильтруется ipv6 совсем. На 20 версии ipv6 еще не пробовал. Времени пока нет.


Вернуться наверх
 Профиль  
 
СообщениеДобавлено: Вт мар 11, 2014 13:56 
Не в сети

Зарегистрирован: Сб окт 06, 2012 18:21
Сообщений: 42
заметили.. что вышло 4.37 и 1.84 для а1б1..

собственно вопросец.. настройки опции есть. все ок.
но где же функционал отключения релея на определенных портах?

пока нету возможности в цепочке проверить.. мне кажется оно будет релеить с магистралей или нет ?


Вернуться наверх
 Профиль  
 
СообщениеДобавлено: Вс окт 03, 2021 23:59 
Не в сети

Зарегистрирован: Пт авг 01, 2008 13:33
Сообщений: 146
Откуда: UA
Alexandr Zaitsev писал(а):
sergiusk
А про что Вам было бы интересно услышать?


День добрый.
Тестируем внедрение ipv6 для абонентов.
Выбрали схему vlan peer user.
Хотелось бы увидеть(услышать) какие инструменты есть у D-Link.
У нас на доступе DES-3200(A1,B1,C1) и DGS-3000-(10L,20L,28L)
все коммутаторы в кольцах RSTP, где-то 4шт, а где-то есть и 10-15 шт.
Агрегация DGS-3000-28SС, DGS-3120-24SC

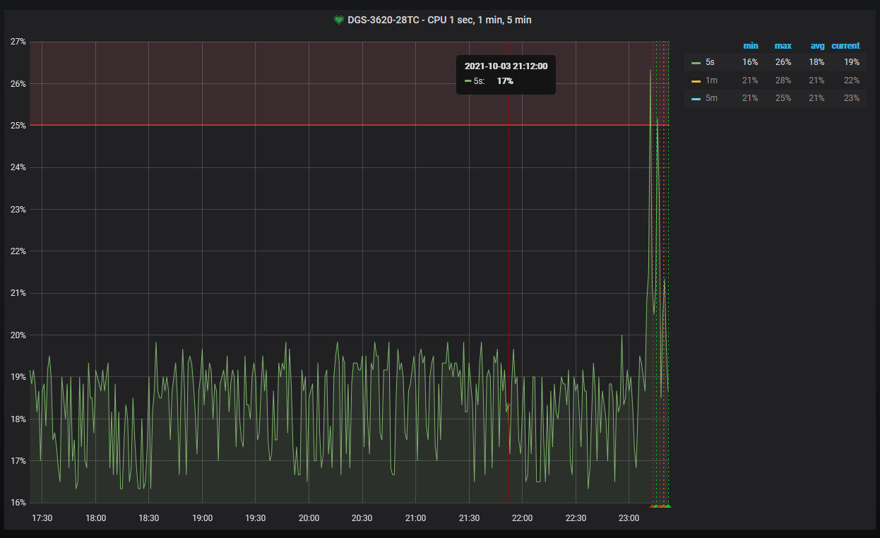
Вот поймал не приятный момент на DGS-3620-28TC
есть один влан 404 в нем BGP бордер и 2 DNS сервера.
у них ip из одной сети /64
bgp - XX::404:1/64
ns1 - XX::404:801/64
ns2 - XX::404:802/64
заметил что когда кто-то из мира сканирует сети на предмет активных узвол
(я вот сам смог это повторить map -n -6 -sP -T5 XX::1404:814/64 + nmap -n -6 -sP -T5 XX::D404:814/64 )
растет нагрузка на CPU DGS-3620-28TC
Вложение:
2021-10-03_232309.png
2021-10-03_232309.png [ 80.76 KiB | Просмотров: 32987 ]

в 404 влане вижу от bgp-бордера много вот таких пакетов

Код:
23:20:21.376279 IP6 fe80::3efd:feff:fe9f:a770 > ff02::1:ff00:c01: ICMP6, neighbor solicitation, who has XX::c01, length 32
23:20:21.873569 IP6 fe80::3efd:feff:fe9f:a770 > ff02::1:ff00:c21: ICMP6, neighbor solicitation, who has XX::c21, length 32
23:20:22.394477 IP6 fe80::3efd:feff:fe9f:a770 > ff02::1:ff00:c01: ICMP6, neighbor solicitation, who has XX::c01, length 32
23:20:22.874477 IP6 fe80::3efd:feff:fe9f:a770 > ff02::1:ff00:c21: ICMP6, neighbor solicitation, who has XX::c21, length 32
23:20:23.418475 IP6 fe80::3efd:feff:fe9f:a770 > ff02::1:ff00:c01: ICMP6, neighbor solicitation, who has XX::c01, length 32

Вопрос - правильно я понимаю это же мультикаст и потому он попадает на CPU DGS-3620-28TC ?
При ipv4 такого не замечал наверное потому, что в этом считве сети маленькие (/29, /24) и скан с ARP, Request who-has сильно не разгонится.

Так вот мне стало страшно. если 1000 юзерам которые каждый с воем влане выдать /64 и на них пойдет массовый скан, это что у меня все свитчи в цепочке начнут рассылать такой мультикаст (ну - да) в 1000 вланах и что будет с их CPU

Ну собственно вопрос к Длинку где бы почитать что свитчи(какие выше написал) умеют , чем смогут помочь при ipv6. Какие рекомендации.

например :
IMPB Global Settings - если включат то как правильно при dual stack ipv4+ipv6.
MLD Snooping Settings - что это, оно нужно или нет и как настроить. (IPTV через multicast у нас нет IGMP Snooping State - disable)
сейчас при ipv4 я на всех свитчих прописываю Multicast Filter Mode filter_unregistered_group - как быть при ipv6


Спасибо.

_________________
Есть только миг между прошлым и будущим, именно он называется - ping.


Вернуться наверх
 Профиль  
 
СообщениеДобавлено: Пт окт 08, 2021 23:52 
Не в сети

Зарегистрирован: Пт авг 01, 2008 13:33
Сообщений: 146
Откуда: UA
похоже тема IPv6 не популярна :)

к тому же посту, что выше, еще вопрос.
На DES-3200-A1,B1 у мне прописано в конфиге
Firmware: Build 1.91.B00
Код:
config multicast port_filtering_mode 1-10 filter_unregistered_group

и клиент (в 5 порту) не получает ipv6 по dhcpv6
как только отключаю фильтр на магистральном порту ( 10 )
Код:
multicast port_filtering_mode 10 forward_unregistered_groups


сразу в ядро на сервер приходит пакет от клиента
Код:
23:45:29.990507 98:0d:67:a6:bb:85 > 33:33:00:01:00:02, ethertype 802.1Q (0x8100), length 132: vlan 2999, p 0, ethertype IPv6, fe80::9a0d:67ff:fea6:bb85.546 > ff02::1:2.547: dhcp6 solicit

странно то, что на 5 порту фильтр так и остается.

и клиент получает ipv6 адрес.
При этом на выше стоящих DGS-3000-28SC и DGS-3120-24SC включен этот фильтр , но эти ведать свитчи понимает что это ipv6 мультикаст и не блочит его.

Собственно вопрос все тот же хотелось бы услышать от D-Link как правильно настроить DES-3200-A1,B1 DES-3200-C1, DGS-3000-(10L,20L,28L) на доступе чтобы ipv6 работало и лишнее блокировалось.

_________________
Есть только миг между прошлым и будущим, именно он называется - ping.


Вернуться наверх
 Профиль  
 
Показать сообщения за:  Сортировать по:  
Начать новую тему Ответить на тему  [ Сообщений: 38 ]  На страницу Пред.  1, 2, 3

Часовой пояс: UTC + 3 часа


Кто сейчас на форуме

Сейчас этот форум просматривают: нет зарегистрированных пользователей и гости: 49


Вы не можете начинать темы
Вы не можете отвечать на сообщения
Вы не можете редактировать свои сообщения
Вы не можете удалять свои сообщения
Вы не можете добавлять вложения

Найти:
Перейти:  
Создано на основе phpBB® Forum Software © phpBB Group
Русская поддержка phpBB